Cos’è e a cosa serve Facebook Insight?
La sezione Insight della tua pagina Facebook è sicuramente una delle aree più interessanti perché al suo interno riporta tutti i dati principali che ti servono per capire se il lavoro svolto fino ad oggi ha avuto un senso o meno.
Ma scendiamo più nel dettaglio.
Prima di tutto: dove si trova la sezione Insight della tua pagina?
Il procedimento per arrivare a questa sezione è più semplice a farsi che a dirsi.
Ti basta infatti andare sulla pagina Facebook di tuo interesse (ovviamente dovrà essere la tua pagina e non quella di un altro utente) e selezionare la voce “Insight” dal menù in alto, come vedi in foto.
Una volta cliccato sulla voce Insight, ti troverai davanti il pannello che hai appena visto.
Prima di analizzare ognuna delle singole voci, fermiamoci un attimo a fare una panoramica di questa prima sezione.
Prima di tutto ti troverai di fronte ad una sezione “Riepilogo della Pagina” che ha come obiettivo quello di mostrarti la maggior parte dei dati di riferimento della tua pagina.
Difatti puoi trovare una voce relativa alle azioni che gli utenti hanno compiuto sulla tua pagina, il numero di mi piace acquisiti nel periodo di riferimento e molto altro ancora.
Una particolarità interessante riguarda soprattutto la possibilità di ricevere in modo automatico da parte di Facebook i dati relativi agli ultimi 28 giorni di attività e la possibilità di esportare tutti i dati con un semplice click.
Funzione molto utile soprattutto per chi gestisce più di una sola pagina Facebook ed ha quindi il bisogno di analizzare mese dopo mese l’andamento di ognuna in modo preciso e costante.
Superata questa prima sezione ci ritroviamo davanti ad una voce relativa alle inserzioni che attualmente non è più presente negli Insight.
Ma anche in questo caso, ti basterà cliccare su “Visita il Centro inserzioni” per controllare in modo preciso il risultato delle tue campagne di advertising.
A proposito: hai mai pensato agli errori che commetti nelle tue Facebook ads?
Se stai cercando una soluzione e vuoi imparare a fare advertising da vero professionista, ti consigliamo di dare un’occhiata a Facebook ads pro, il nostro corso pratico per imparare a fare Facebook ads in modo strategico, efficace e da vero pro.
E ti consigliamo anche di leggere subito la nostra guida alle Facebook ads, una guida completa, anche per chi inizia da zero, ed è pronto ad imparare teoria e pratica analizzando dei veri casi studio.
Torniamo a noi adesso, ok?
Subito dopo la sezione relativa alle tue campagne Facebook, trovi quella dedicata ai 5 post più recenti.
In questa sezione potrai vedere i risultati dei tuoi post in organico analizzando il loro impatto sul tuo pubblico.
Interessante notare come Facebook stesso divida già il post per tipo, copertura ed interazioni.
Ultima sezione di questa prima pagina, riguarda le “Pagine da tenere sotto controllo”.
In questa sezione di Facebook Insight potrai infatti capire come le realtà concorrenti presenti su Facebook stiano lavorando e soprattutto, cosa non da poco, potrai capire quale tipo di pubblico potrebbe essere interessato al servizio o al prodotto che proponi.
Ma adesso, iniziamo una bella analisi su tutte le voci del menù presente a sinistra delle pagina.
Facebook Insight: panoramica sulle sezioni
Se c’è una cosa che tutti si chiedono quando leggono dei Facebook Insight è proprio quella di capire come si usano tutte le voci presenti nel menù e soprattutto a cosa si riferiscono.
Capiamolo insieme.
Prima di tutto, occorre avere un'idea chiara delle voci presenti.
È una bella lista che varia a secondo della pagina di riferimento ma alcune voci sono costanti, quindi soffermiamoci su queste:
- Panoramica
- Inserzioni
- Follower
- Mi piace
- Copertura
- Visualizzazioni della Pagina
- Azioni sulla Pagina
- Post
- Video
- Persone
Analizziamole una per una adesso iniziando direttamente dalla terza.
Perché dalla terza?
Perché della prima te ne abbiamo appena parlato e delle seconda ti abbiamo accennato a cosa serve condividendo con te degli spunti di approfondimento che dovrai leggere una volta completato questo post perché è qui dentro che troverai il “cosa” fare per migliorare il lavoro che hai svolto fino ad ora.
Follower
La sezione Follower di Facebook Insight è sicuramente un ottimo punto dal quale partire per analizzare il tuo pubblico.
È la voce dedicata all’aumento dei follower della tua pagina Facebook e ti darà la possibilità di analizzarli in modo molto particolare.
Al suo interno infatti sono presenti quattro sezioni principali.
Prima di tutto uno slider con cui poter definire l’arco temporale che ci interessa conoscere.
Di seguito invece, troviamo la voce “Follower netti” che ci consente di capire in modo esplicito quanti utenti stanno seguendo la nostra pagina, quanti hanno smesso di farlo e quanti nuovi utenti abbiamo acquisito dalle ads e dai post organici.
Nella parte finale invece, troviamo il “Luogo in cui le persone hanno iniziato a seguire la tua Pagina”.
Questa sezione è molto interessante perché ti mostra in modo dettagliato quale sia stato il “luogo” virtuale in cui il tuo pubblico e la tua pagina si sono “incontrati”.
Come puoi notare dall’immagine qui sotto infatti, ad ogni luogo corrisponde un colore diverso.
Inserzioni, navigazione su computer ecc.
Questi dati si rivelano fondamentali per scoprire il punto di origine che ha dato vita a questo primo contatto.
Analizza per bene questa sezione perché troverai delle ottime conferme o degli spunti per migliorare ancora di più.
Mi piace
La sezione Mi piace di Facebook Insight è molto simile a quella di cui abbiamo appena parlato.
Al suo interno troverai il totale dei mi piace riferiti ad un arco temporale specifico, i mi piace netti e la provenienza dei mi piace.
Anche in questo caso, Facebook divide i mi piace ottenuti organicamente, da quelli a pagamento ottenuti tramite campagne pubblicitarie.
Soprattutto quest’ultima sezione diventa interessante da analizzare per conoscere in modo ancora più approfondito la provenienza dei tuoi utenti.
Copertura
Per copertura si intende il numero di persone che hanno visto i tuoi post almeno una volta.
La parte di più interessante di questa sezione riguarda soprattutto le voci “Reazioni” e “Post nascosti o segnalati come spam e Non mi piace più”.
Queste due voci si rivelano importanti per capire se i nostri contenuti organici o a pagamento hanno suscitato realmente l’interesse del nostro pubblico in senso positivo o in negativo.
Ottenendo questi dati ed incrociandoli all’interno di un periodo di tempo definito ci permette di capire cosa abbiamo fatto di buono e cosa invece non è andato come pensavamo.
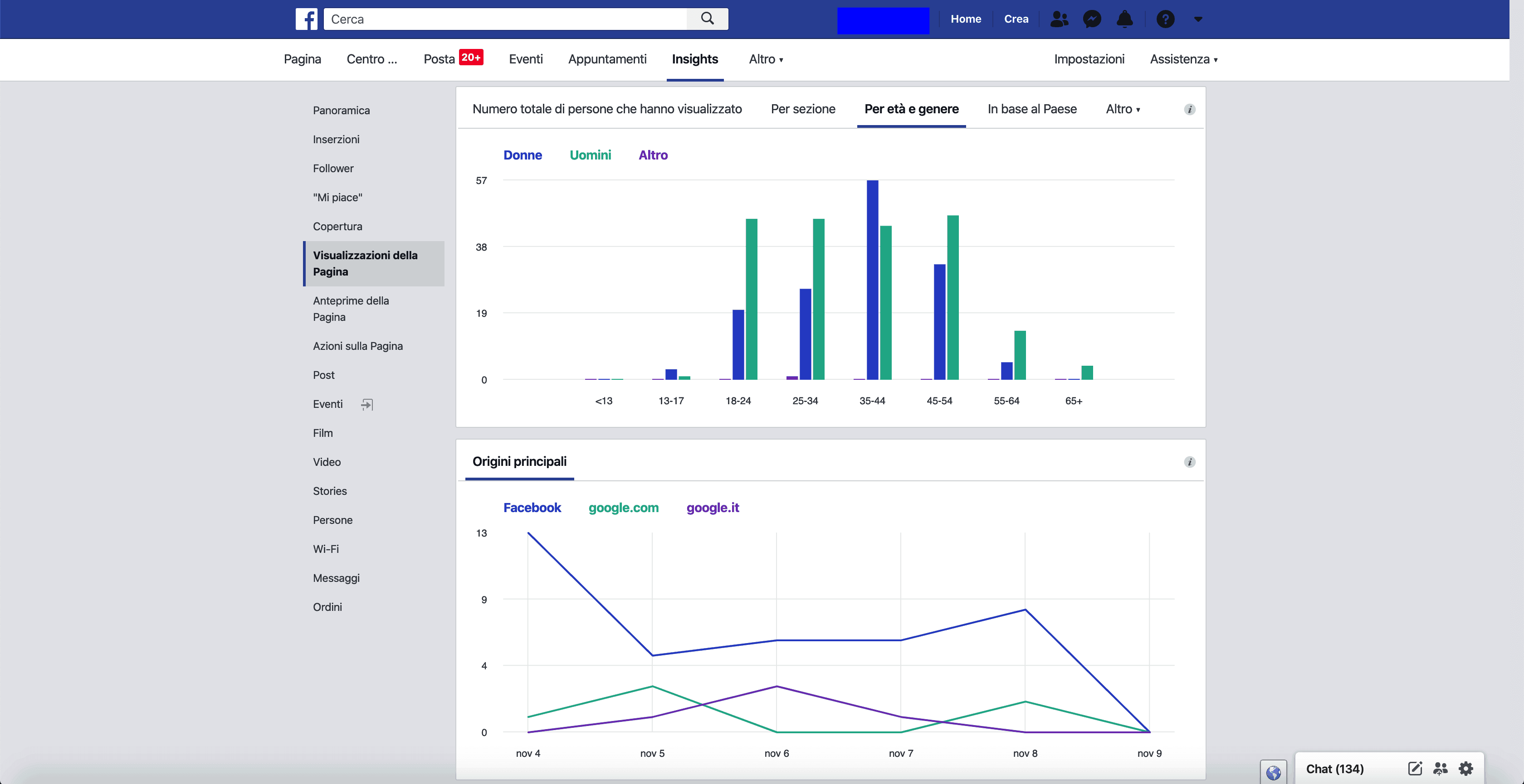
Visualizzazioni della Pagina
In questa sezione di Facebook Insight possiamo iniziare a segmentare in modo ancora più approfondito il nostro pubblico.
Interessante la seconda e terza sezione che si riferiscono al numero di totale di persone che hanno visualizzato la nostra pagina ed i nostri contenuti e la provenienza del pubblico stesso.
Come puoi vedere nell’immagine qui sotto, ho selezionato la voce “Per età e genere” così da avere una idea chiara del pubblico che ha avuto maggiore interessare nell’interagire con la mia pagina o con i contenuti.
La sezione sotto invece, mostra il punto di contatto del pubblico stesso verso la mia pagina.
È proprio nella voce “Origini principali” che potrai trovare dei dati interessanti e che non ti saresti mai aspettato.
Insomma, chi ti dice che gran parte del tuo pubblico non venga da Google piuttosto che da Facebook?
Azioni sulla Pagina
Questa sezione ci da realmente la possibilità di capire se la strada che abbiamo creato per i nostri utenti abbia un senso.
Interessante la prima sezione che ci mostra il numero totale di azioni compiute sulla nostra pagina da parte degli utenti.
Ovviamente le azioni cambiano in funzione dei pulsanti e delle informazioni presenti sulla nostra pagina Facebook.
Analizzare questa sezione ci permette di capire quali informazioni desiderano maggiormente i nostri utenti e di conseguenza ci consente di decidere se utilizzare un contenuto informativo piuttosto che un altro.
Post e Video
Queste due sezioni sono molto simili.
La prima riguarda il post testuali o con immagine e ci permette di analizzare in modo dettagliato il numero di interazioni che hanno avuto, quale contenuto funziona meglio per il nostro pubblico, la copertura totale i click sul post e le interazioni che ha ottenuto il nostro post.
La sezione video ci riporta dei dati più precisi riguardo ai video e ci consente di sapere quante volte è stato riprodotto il nostro contenuto video per più di 3 secondi, non contando le riproduzioni multiple. Ed anche in questo caso, potremmo sapere se la visualizzazione proviene dal traffico organico o a pagamento
Persone
Questa sezione è sicuramente la più importante di tutte.
Al suo interno troverai le informazioni specifiche relative al tuo pubblico attuale e potenziale.
Voce che ti consiglio di analizzare con attenzione è “Persone coinvolte” che ti mostra la percentuale di persone che condividono i post della tua pagina e che in generale fanno da cassa di risonanza per i tuoi contenuti.
Questo ti permetterà di utilizzare al meglio le inserzioni perché avrai la certezza di mostrare le tue ads ad un pubblico pronto ad accettare e condividere i tuoi post.
Facebook Insight: perché è importante utilizzarlo?
Ad oggi, gestire la propria presenza su Facebook senza sfruttare appieno gli strumenti analitici a disposizione è un'opportunità mancata. Facebook Insight rappresenta un alleato strategico indispensabile per chiunque voglia ottimizzare la propria comunicazione sulla piattaforma.
Ma perché è così cruciale dedicare tempo e attenzione a questo strumento?
La risposta risiede nella necessità di abbandonare approcci casuali nella gestione dei post, sia organici che a pagamento, e nella pianificazione delle campagne pubblicitarie.
Come vediamo anche in Facebook ADS pro, il nostro corso pratico e strategico per diventare un professionista dell’advertising, senza una comprensione chiara del pubblico con cui si interagisce, si rischia di navigare a vista, spendendo risorse in maniera inefficiente.
Ma quali sono i vantaggi specifici dell'utilizzo di Facebook Insight?
Ecco alcuni punti che evidenziano perché è così fondamentale per la tua strategia di marketing digitale:
- Decisioni basate sui dati: Facebook Insight elimina il bisogno di supposizioni nella tua strategia di contenuto, permettendoti di basare ogni decisione su dati concreti e misurabili.
- Ottimizzazione del budget pubblicitario: con una comprensione approfondita delle performance dei tuoi post e delle tue campagne, puoi indirizzare il tuo budget verso le strategie che generano il miglior ROI, evitando sprechi.
- Conoscenza profonda dell'audience: Insight ti fornisce informazioni dettagliate sul tuo pubblico, incluse demografia, interessi e comportamenti, aiutandoti a creare contenuti che risuonano veramente con i tuoi follower.
- Miglioramento del coinvolgimento: analizzando quali tipi di post ricevono più interazioni, puoi affinare la tua strategia di contenuto per incrementare l'engagement della tua audience.
- Identificazione del timing perfetto: scopri i momenti della giornata e i giorni della settimana in cui il tuo pubblico è più attivo, permettendoti di pianificare i tuoi post per massimizzare la loro visibilità.
- Monitoraggio della crescita: tracciando l'andamento e la crescita della tua pagina nel tempo, puoi valutare l'efficacia delle tue strategie di marketing e apportare modifiche ove necessario.
L'utilizzo di Facebook Insight non è semplicemente un'opzione aggiuntiva per i marketer digitali; è un requisito fondamentale per chiunque voglia massimizzare l'efficacia della propria presenza su Facebook.
Attraverso una profonda analisi e comprensione dei dati forniti da Insight, è possibile elevare la propria strategia di contenuto, coinvolgere in modo più significativo con il pubblico e, in ultima analisi, raggiungere gli obiettivi di business con maggiore precisione.
Conclusione
In conclusione, leggere e interpretare i dati di Facebook Insights è fondamentale per chiunque voglia avere successo su questa piattaforma.
E per farlo, come abbiamo visto in questo guida, è quindi importante analizzare ogni dato messo a disposizione dalla piattaforma:
- l’analisi dei follower, per capire se crescono e quanti invece smettono di seguirci e quando;
- i like, per capire se i nostri contenuti sono apprezzati e generano quindi engagement;
- copertura, per capire quante visualizzazioni e, rapportando questo numero al numero di interazioni, quantificare la conversione;
- le visualizzazioni della pagina, per analizzare ancora più approfonditamente come è composto il pubblico che guarda i nostri contenuti con più interesse;
- e le azioni sulla pagina, cioè come e quanto agiscono le persone all’interno della nostra pagina Facebook;
- post e video, per approfondire ancora di più i dati di ogni singolo post pubblicato;
- ed infine, per persone, per avere informazioni ancora più dettagliate del tuo pubblico.
Chiaro quindi che non si tratta solo di pubblicare contenuti, ma di pubblicare i giusti contenuti al momento giusto per il pubblico giusto.
E quando sarai pronto a portare il tuo business al livello successivo, il nostro corso Facebook Ads Pro, ti insegnerà il processo di creazione di campagne pubblicitarie di successo.
Alla prossima!
Accedi al meglio del marketing in soli 5 minuti di lettura.
Ogni sabato, alle 10:00, gratis. Ottieni le migliori strategie di Marketing che abbiamo testato, le notizie più importanti per chi lavora nel mercato digitale e i case study di successo da cui prendere ispirazione











